-
ꁸ 回到顶部
-
ꂅ 0571-88088346
-
ꁗ QQ客服
-
ꀥ 微信二维码

制造领域MES专家
MES EXPERT IN MANUFACTURING FIELD
科强信息
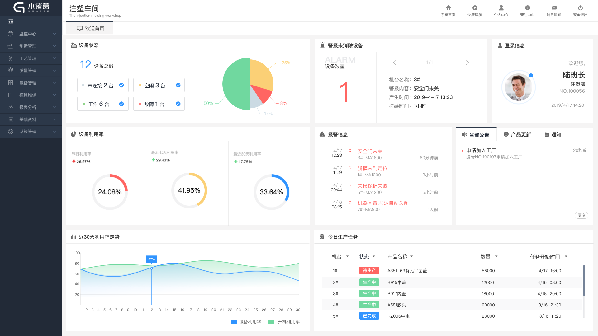
是一套标准化、模块化、组态化的车间级MES协同管理平台。针对离散制造业,提供设备监测、计划任务管理、质量管控、工艺云存储、设备模具维保、数据报表等功能的快速部署、上线、投产使用,助力中小制造企业快速上线。
该系统可以通过管工厂云平台升级,也可以单独自选模块、自主配置上线。
无线采集
科强硬件模块实现无线采集与传输
快速上线
无需架设机台和网络,系统操作简单
自选模块
可 根据需求选择功能模块,也可升级
组态配置
根据不同机种的要求运用开放式的组态配置
离散制造业车间管理利器,把您的工厂装进口袋!
针对中型企业的标准化MES系统,提供标准模块,根据客户需求,可个性化配置,支持多工厂、多用户模式
小诸葛制造协同系统
科强信息
杭州科强信息技术有限公司是一家专注智能制造工业4.0的智慧工厂系统服务商。具备百人以上的软硬件研发团队和科研人员,服务百万国内外制造企业。
科强拥有云系统、定制化系统两类平台,分别实现国内高中低制造产业的信息化方案全覆盖。
科强,坚持技术创新,以技术驱动企业和产业进步;
科强,不满足信息化服务商的身份,更希望携手客户,重塑制造大国智能制造的新形象!
关注公众号
联系我们
关注新浪微博
友情链接:
